
![]() |
|
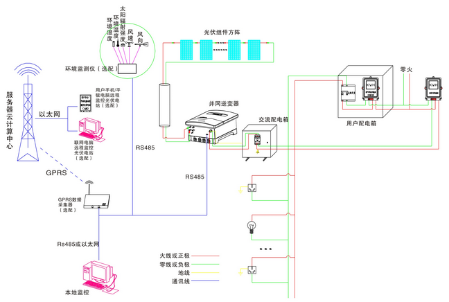
| 項目 | 名稱 | 5kW 并網發電教學系統 |
| 標配部分 | 光伏組件 | 5 kW(250W多晶硅×20塊) |
| 光伏組件支架 | 1套(平屋頂支架或瓦片屋頂支架) | |
| 并網逆變器 | 1臺5kW(DSG-5K-TG) | |
| 交流配電箱 | 1臺 | |
| 本地監控軟件 | 1套 | |
| 電力連接線纜 | 1套 | |
| 輔料 | 1套 | |
| 選配部分 | GPRS數據采集器 | 1臺 |
| 遠程監控軟件 | 1套(安卓、IOS或PC版可選) | |
| 環境監測儀 | 1臺(可監測環境五要素數據:風速、風向、太陽輻射量、環境溫度、環境濕度) | |
| 通訊連接線纜 | 1套 | |
| 系統性能指標 | 系統使用壽命 | 25年以上 |
| 系統占地面積 | ≥26m2 | |
| 系統日均發電量 | 5.98~15.3度 | |
| 系統日均節約標準煤量 | 2.093~5.355kg | |
| 系統日均節約二氧化碳量 | 4.62~11.81kg |




| 物件/編號 | 描 述 |
| A | LED燈(黃)–數據通信 |
| B | LED燈(綠)–工作 |
| C | LED燈(紅)–報錯 |
| D | 向上鍵 |
| E | 向下鍵 |
| F | 取消鍵 |
| G | 確認鍵 |
| 序號 | 名 稱 | 型 號 | 數 量 | 單 位 |
| 1 | 5KW光伏發電系統(主控制臺) | DB-TYN17 | 1 | 臺 |
| 2 | 太陽能電池板 | YL-250W | 20 | 塊 |
| 3 | 并網逆變器(5KW 二代機) | OM-5KTL2 | 1 | 套 |
| 4 | Omniksol-WIFI KIT 通訊模塊 | 外置模塊 | 1 | 只 |
| 5 | 交流漏電開關 | 正泰/施奈德 | 組 | |
| 6 | 單項電子電能表 | DDS607 | 1 | 臺 |
| 7 | 雙向計量電度表 (光伏專用) | 1 | 臺 | |
| 8 | 工控一體機 | 13寸 | 1 | 臺 |
| 9 | 太陽能電池板支架 | 5KW | 1 | 套 |
| 10 | 交流配電箱 | 1 | 只 | |
| 11 | 上位軟件 | 1 | 套 | |
| 12 | 使用手冊 | 1 | 本 |
友情提示:
1、貨品驗收:閣下收貨時請檢查5KW太陽能光伏并網發電教學系統的貨品外觀,核實5KW太陽能光伏并網發電教學系統的數量及配件,拒收處于受損狀態的5KW太陽能光伏并網發電教學系統;
2、質保:頂邦將為閣下提供5KW太陽能光伏并網發電教學系統產品說明書內的質保條件和質保期,在質保范圍內提供對5KW太陽能光伏并網發電教學系統的免費維修,超出條件承諾時提供對5KW太陽能光伏并網發電教學系統的有償維修;
3、退換貨:閣下單方面原因導致的5KW太陽能光伏并網發電教學系統選型錯誤或5KW太陽能光伏并網發電教學系統購買數量錯誤,造成5KW太陽能光伏并網發電教學系統的退換貨要求,將不被接受;
4、貨期:5KW太陽能光伏并網發電教學系統的發貨期為參考值,如您需要了解5KW太陽能光伏并網發電教學系統的精確貨期,請與頂邦的銷售人員聯系;
5、如閣下對5KW太陽能光伏并網發電教學系統有任何疑問,請致電:021-36334717 ,我們將由專業人士為您提供有關5KW太陽能光伏并網發電教學系統的咨詢。
找不到想找的產品?請點擊產品導航頁 |